
公司地址:重庆市沙坪坝区覃家岗镇新桥村石梯沟社幸福小区
电话:133-5035-5997
传真:023-65217916
Email:2904490491@qq.com
网址:https://www.kqlyj.com
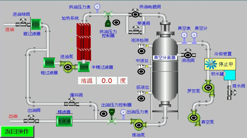
好真空净油机包括:过滤器,加热器,真空蒸发罐,油泵,检测装置,过滤装置,冷凝器和真空泵等系统。 在大气压的影响下,不纯的油在真空下通过主过滤器进入蒸发箱, 将油加热到60度到70度,然后在真空室内将其喷入小滴油中。 油中的水在水蒸气中迅速蒸发,然后进入冷凝器并冷凝,然后排出。
未冷凝的水蒸气通过真空泵排放到大气中。 积聚在真空蒸发罐底部并已蒸发和脱水的油通过油泵送至过滤装置,以过滤油中的固体杂质并进一步吸收水分。 真空滤油机可显着提高除油效果,适用于高压电器的油过滤。若您有其他油品需要处理也可以和我们联系,我们为您提供多种油品解决方案及设备定制。
